事例 > 輸配送や訪問ルートの最適化

活用法

輸配送や訪問ルートの最適化

 
facebook share

業務上の制約条件にもとづいて最適なルートを設定

部品や完成品を他の拠点や取引先に輸配送する際には、輸配送に用いるトラックの台数、ドライバーの人数やシフト、最長の輸送距離や時間など、さまざまな業務上の制約条件を考慮してルートを設定する必要があります。しかし、このような業務を手作業もしくは簡易的なツールで実施すると、非常に複雑なオペレーションが必要となり、日々の業務プロセスを回す上での負荷になるケースもあります。

そこで、ルート設定にかかる業務負荷を下げつつ、最適なルートを設定するためには、実際の道路網に関するデータを用い、地図上でルート設定のシミュレーションを実施することが効果的です。ルート設定のシミュレーションを実施すると、以下のような問いに答えることができます。

複数拠点の巡回ルートを最適化

上記の地図は、各保守・サービス拠点を起点とし、メンテナンス対象の機器が設置されている顧客先を効率的に巡回するルートをシミュレーションした結果のイメージです。複数拠点のルートを一度にシミュレーションできること、さらには、各拠点の管轄エリア内を極力巡回する等の制約条件を設定できることで、業務の実態に即したルートを設定することにつながります。

 

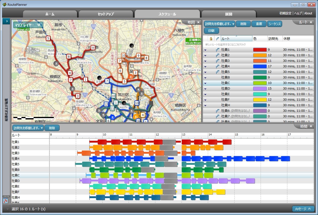
ガントチャートやマップを用いた最適ルートの調整

ルート設定のシミュレーションを行うことにより最適ルートが構築されますが、現実的には配送順を入れ替えたり、配送担当者を変更したりなどの調整が必要になるケースがあります。そのような場合、訪問先の到着予定時刻や滞在時間などをガントチャートで整理することで、業務量の偏りを俯瞰することができ調整業務が容易になります。さらに、地図上で現状のルートを表示させることにより、地理的に近い担当者で調整を行うなどが可能になり、より効果的なルート構築を行うことができます。

関連用語

 

エリアマーケティングの分析例

関連製品

商圏分析・エリアマーケティング特化型GIS

交通規制情報付き道路ネットワーク データ

お問い合わせ

お気軽にご相談ください

03-3222-3941

受付時間 9:00 – 17:00
(土日祝日、弊社指定休業日を除く)

ご購入前のデモ希望、価格・見積、活用、トライアル(無料)に関するご相談など

関連業種

関連製品

掲載種別

  • 活用法

掲載日

  • 2014年6月25日